We’ve always leaned toward LiteSpeed in most of our setups. If we got a dollar every time we recommended OLS over Apache, we’d probably have a side business in networking gear by now. But recently, we came across a case that made us pause a little.
One of our clients is running Enhance servers with Moodle-based sites on 32-core, 160 GB RAM VMs (Proxmox backend, SSD storage, the whole deal). He recently made the switch to OpenLiteSpeed, expecting things to fly.
Instead, things… exploded.
We're talking massive unexplained load spikes, despite his attempts to tune OLS using our OLS optimization script and even playing with MySQL configs for days.
No luck.
He reached out to our support team to make sure it wasn’t a cPFence-related issue.
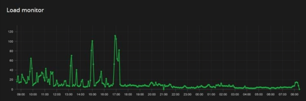
Then, he flipped back to Apache, and the system instantly chilled. Here's the load chart before and after the switch:

I received the case from one of our support staff, who found it amusing that Apache performed better this time. Honestly, I didn’t mind either. We appreciate OLS, but we’re not loyalists.
We’re not entirely sure what the root cause was, but here are a few guesses :
- OLS seems sensitive to long-running PHP processes (like Moodle cron or quiz pages). If
LSAPI_CHILDREN is exhausted, new requests stall.
- Rewrite rule behavior might not always be 1:1 with Apache, even if
.htaccess is loaded.
- Worker processes and CPU affinity will make a difference, especially when not tuned to match the VM’s cores.
In theory, with the right OLS tuning (workers, LSAPI limits, CPU pinning), it might perform just as well or better. But for this use case, Apache appeared to be the safer option without further overhead.
There’s still no official LSCache plugin for Moodle, and managing LSCache manually through .htaccess can be a rewrite-rule ritual that gets old fast. LSWS is a good choice overall, but for Moodle sites, it often requires regular deep config work, which might not be worth the effort in every case.
So yeah, in this case, Apache turned out to be the more predictable, stable choice.
If you’ve managed to get OLS running smoothly with Moodle at scale, let us know your setup. We’d love to see what magic (or pain) you went through.